如何在大促活动中发现店铺运营的问题并及时调整,一直以来都是商家面临的痛点,比如店铺流量与运营策略是否匹配、渠道的流量出现问题如何应对、流量投放转化率低如何提升等等。
为了帮助商家更好的解决上述问题,速卖通生意参谋迎来重大升级,从数据侧为商家运营提供更丰富、更全面的支持,让商家真正能看到数据、看得清数据、看得懂数据,真正做到数据化赋能!
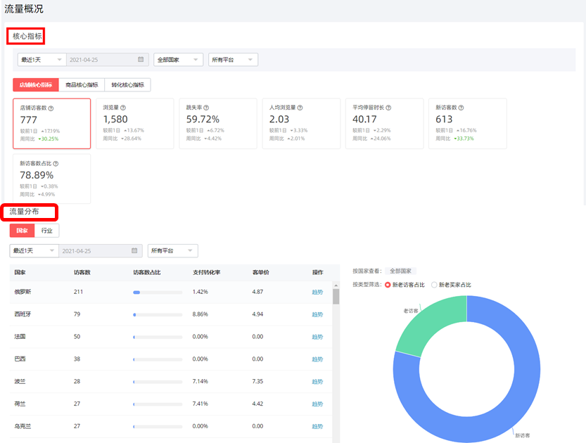
01、流量概况

由核心指标与流量分布两个模块组成,其中核心指标让商家能够一眼看清楚整体店铺流量大小及转化表现好坏,便于品牌商家整体的流量运营策略的制定。
关键指标
跳失率:进入该店铺后无任何点击动作的访客数/总的访客数。反映的是店铺装修质量的好坏,跳失率越高说明店铺装修急需优化。
人均浏览量:统计时间段内店铺访客访问的所有页面次数/店铺访客数。人均浏览量越高说明用户对店铺的兴趣越大,反之越小。

流量分布则直观展示了不同渠道来源的访客及转化数据,清晰定位不同国家、不同行业下流量占比。
关键指标
国家流量分布:按照买家注册国展示不同国家下的流量分布,帮助商家针对不同国家调整经营重心;

行业流量分布:按照访问商品的类目展示一级、二级行业下的流量占比,同时支持在单选某个行业时,新老访客仅展示对应国家的数据。
02、店铺来源
通过店铺流量来源分布及来源趋势、来源明细、入店页面排行、离店页面排行四大核心模块,帮助商家概览整体流量渠道数据及效果。

店铺来源支持依据国家、平台、新老访客、日期等不同维度选择,支持全新一级流量渠道归类,让店铺流量趋势图更加一目了然,店铺投放转化率更加直观,商家可根据来源趋势进行投放策略调整。
03、商品来源
商品来源功能帮助商家对店铺商品进行精确定位、精准优化。支持按照时间选择、国家选择、流量渠道选择等功能,完整监控搜索渠道、推荐渠道引流效率,商家可以依据不同标签判断经营策略调整后,搜索、推荐这两个渠道分别影响的商品是哪些,据此判断店铺商品健康度,对全站商品精确定位、精准优化。

04、活动大屏
双11期间,利用活动大屏,一屏检测全店经营数据。
一屏内展示访客数、支付转化率、客单价、支付买家数、支付主订单数等大促核心指标;国家排名和热销商品的实时监测,能够帮助商家调整店铺营销策略与经营重心。